1、床式RTO 處理高濃度有機廢氣
▼

2、分子篩-RTO法 處理涂裝廢氣
▼

3、催化氧化爐處理中高濃度有機廢氣
▼

4、旋轉RTO法 處理高濃度有機廢氣
▼

5、生物濾床 處理污水揮發廢氣
▼

6、吸附回收法 處理化纖廢氣
▼

7、生物填料塔處理水溶性廢氣
▼

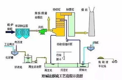
8、氧化鎂法脫硫工藝
▼

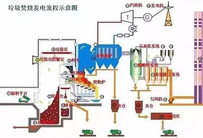
9、新型垃圾焚燒
雙尾氣處理系統
▼

10、臭氣凈化
工藝流程框圖
▼

11、復方液吸收法處理
低濃度苯類有機
廢氣工藝流程
▼

12、含苯廢氣處理工藝流程
▼

13、水浴清洗工藝
加活性炭吸附工藝
▼

14、塑膠廢氣治理工程
工藝流程圖
▼

15、涂裝烘干廢氣處理工藝
▼

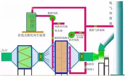
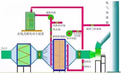
16、吸附濃縮+催化燃燒
組合工藝
▼

17、液體吸收塔廢氣
處理設備工藝流程
▼

18、不含塵的有機廢氣處理
▼

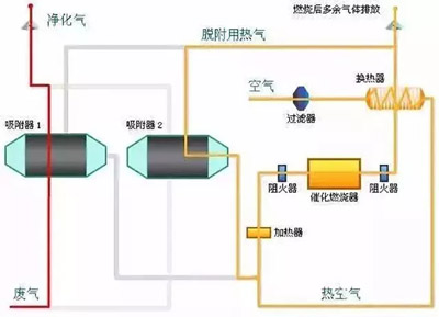
19、煤氣處理工藝流程圖
▼

▼

▼

22、循環流化床脫硫技術
工藝流程圖
▼

23、生物法處理有機廢氣
▼

24、回收與生鐵公司
燒結機旋轉噴霧干燥
▼

▼

26、危險廢物無害化處理
▼

27、熱解焚燒爐
▼

28、污泥干燥處理系統
▼

29、發電鍋爐
▼

30、醫療廢棄物焚燒
▼

31、城市廢棄物熱解氣化裝置
▼

32、棄物焚化余熱回收鍋爐
▼

33、逆流回轉焚燒爐
▼

35、沉降、冷卻工藝
處理生產廢氣
▼

36、柴油發電機尾氣
處理工程技術
▼

37、漆包線廢氣
處理方案及工藝
▼

38、深度凈化裝置
▼

39、有機廢氣治理工藝
▼

40、廢氣處理設備
▼

41、多效生物床有機廢氣治理技術
▼

42、WQ YCR有機廢氣
催化燃燒設備
▼

43、JMR-1740 催化燃燒裝置
CO的去除
▼

44、RCO蓄熱式催化燃燒裝置
▼

45、印染行業定型機
工作過程中產生的廢氣凈化
▼

46、某制藥廠除臭工藝流程圖
▼

47、三相多介質催化氧化廢氣
處理技術工藝流程圖
▼

48、石灰漿中和+活性炭噴入
袋式除塵器的組合工藝
▼

49、酸性廢氣處理
▼

▼

51、活性焦煙氣脫硫
技術工藝流程示意
▼

52、電廠脫硫塔
▼
